欢迎访问陕西久昌自动化科技有限公司官网!
收藏本站
网站地图
致力于热控仪表的智能化
数字化技术创新以及研发生产
服务热线
13319286116
首页
关于我们
荣誉资质
企业相册
产品中心
控制阀节能
电动调节阀阀体
电动调节阀执行器
智能楼宇节能阀有线/无线
智能户端节能阀有线/无线
电动球阀
电动蝶阀
仪器仪表类
压力变送器
温度变送器
差压变送器
液位变送器
室温采集器
室外温度传感器
管道温度采集器
温度传感器
自动化控制系统
智能楼宇节能阀控制系统
智能户端节能阀控制系统
室温采集器控制系统
热换站控制系统
锅炉控制系统
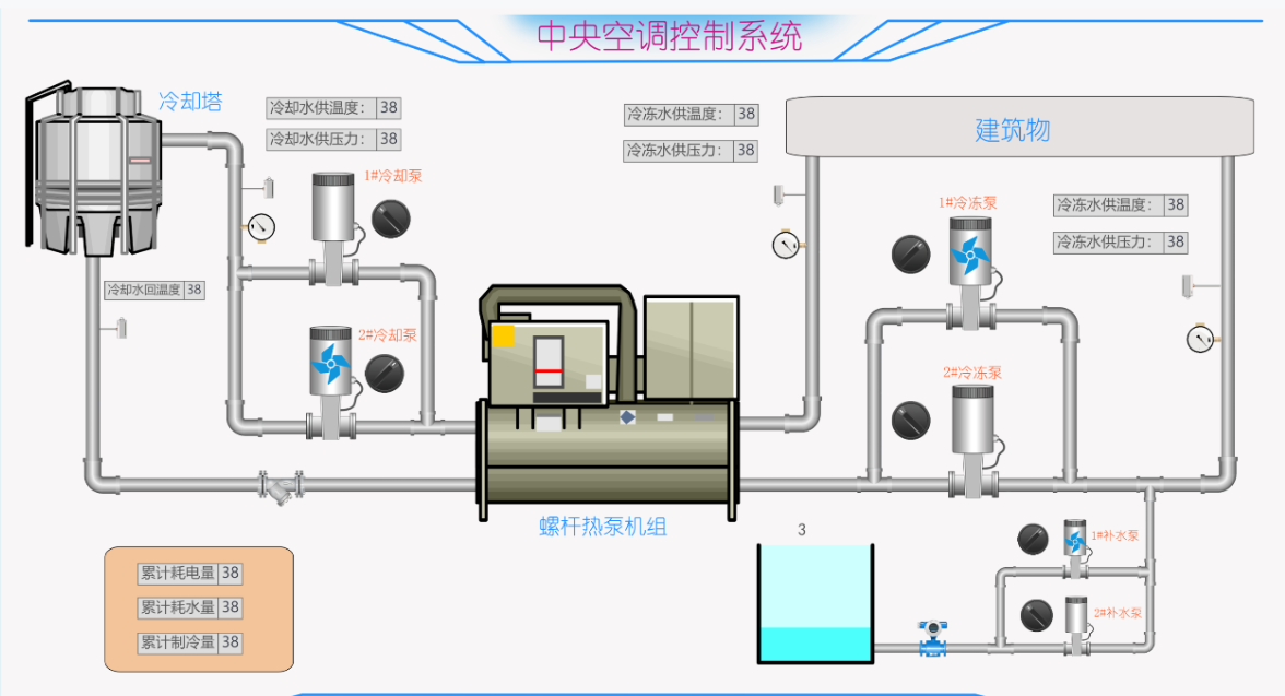
中央空调控制系统
流量仪表类
超声波热量表
电磁流量计
涡街流量计
磁翻板液位计
雷达物位计
蒸汽流量计
孔板/压差流量计
工程业绩
新闻中心
公司新闻
行业新闻
常见问题
联系我们
您现在的位置:
首页
>>
产品中心
>>
自动化控制系统
>>
中央空调控制系统
导航栏目
Navigation
仪器仪表类
- 压力变送器
- 温度变送器
- 差压变送器
- 液位变送器
- 室温采集器
- 室外温度传感器
- 管道温度采集器
- 温度传感器
控制阀节能
- 电动调节阀阀体
- 电动调节阀执行器
- 智能楼宇节能阀有线/无线
- 智能户端节能阀有线/无线
- 电动球阀
- 电动蝶阀
自动化控制系统
- 智能楼宇节能阀控制系统
- 智能户端节能阀控制系统
- 室温采集器控制系统
- 热换站控制系统
- 锅炉控制系统
- 中央空调控制系统
流量仪表类
- 超声波热量表
- 电磁流量计
- 涡街流量计
- 磁翻板液位计
- 雷达物位计
- 蒸汽流量计
- 孔板/压差流量计
中央空调控制系统